
臭氧的消毒滅菌機理及適用范圍有哪些
臭氧解毒解毒:臭氧能通過氧化反應有效去除有毒氣體如,芥子等。溶于水中的臭氧可氧化、分解從而有效去除水中的有毒物質如重金屬離子、有機毒物、氰化物以及敵敵畏、氧化樂果、...
臭氧在降解農藥殘留的應用
在2011年,中國的質量報就邀請多名專家做調查,就“食品安全以及綠色食品”進行探討。對于一些傳統的蔬菜瓜果去除農藥污染問題進行研究實驗,結果發現傳統的用水清洗除去農藥清洗...
臭氧在家居生活中有哪些應用
解毒保鮮現在市場上出售的蔬菜、水果殘留農藥嚴重超標,用水沖洗、浸泡都無法消除,對人體危害極大。臭氧水是一種對各種致病微生物有極強殺滅作用地消毒滅菌劑,用臭氧水清洗瓜果...
臭氧在預防醫學中的應用
經水傳播的傳染病在歷史上曾扮演了一個悲劇角色,直到十九世紀末,在Pettenhofer和Koch提出同流行病斗爭和預防感染的有效措施基礎之上,人們才開始關注飲用水的消毒問題。雖然早...
臭氧發生技術與臭氧發生器的應用有哪些
臭氧的利用與人類健康生活密切相關,與人類環境改善息息相關,所以人們將它稱之為綠色產業,臭氧發生技術主要是通過自然界產生臭氧的方法模擬而來,伴隨不斷的研究和科技發展,臭氧的...
臭氧在各行業中應用的濃度
空氣中應用濃度?1、臭氧工業衛生標準:國際臭氧協會:0.1?ppm,接觸10小時美國:0.1?ppm,接觸8小時德、法、日本:0.1?ppm、中國:0.15ppm?。?2、家用臭氧消毒柜外臭氧泄漏量不得超...
國內外臭氧技術應用現狀及對比
國外臭氧技術產品應用現狀在國際上,利用臭氧水凈化、空氣凈化并不是一項新技術,這個技術早在100年前就開始在使用了。臭氧是水處理、其他工業和環境應用的主要氧化劑,在近些年...
臭氧在家禽養殖中的應用
以養雞生產最關鍵的預防疾病的措施來說,在常規實驗中給雞喂抗生素和注射疫苗似乎無可非議。但是忽視了對場內空氣進行殺菌,消毒,凈化而使受細菌病毒等污染的空氣隨時引發病害。...
臭氧發生器都應用在哪幾個水處理領域
一、食品飲用水處理臭氧化應用技術最廣泛、最成功的領域是飲用水的處理。臭氧用于飲用水處理,除滅菌效果好,無二次污染外,還兼有脫色、除味,去除鐵、錳、氧化分解有機物和助凝作...
臭氧在保鮮行業的應用技術
臭氧在蔬菜水果貯藏中的應用,除了具有殺滅或抑制霉菌生長防止腐爛作用外,還具有防止老化保鮮作用。其機理是:臭氧可以氧化分解果蔬呼吸分解出的催熟劑----乙烯氣體C2H4。其反...
臭氧在食品行業的應用領域
臭氧以其特有的氣味而得名,它是一種氣體強氧化劑,具有殺菌力強,不產生任何殘留污染,可直接對食品使用等優點。作為一種廣譜高效殺菌劑,其殺菌速度較氯快300—600倍,可以快速殺滅各...
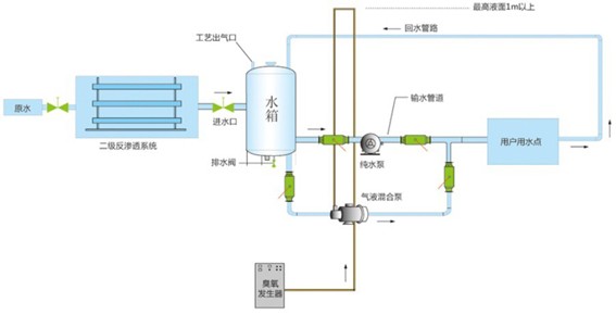
臭氧消毒在二次供水工程中的應用及工藝
臭氧作為一種強氧化劑,在許多領域得到了廣泛的應用,在凈水工藝中也有悠久的應用歷史,幾乎與最常用的氯消毒同時被采用。但由于臭氧消毒系統設備復雜,投資大,耗電量高,以前只在少數...
臭氧在綠色農業種植中的應用有哪些
中國在農業上運用不少農藥,環境污染已構成社會性的疑問。臭氧具有強氧化力與滅菌作用,作為避免藥害及環境污染的一個手法正在各行業得以運用,如設備園藝(營養液培養),種子育苗,保鮮...
臭氧在空間應用的領域有哪些
臭氧的應用基礎是其極強的氧化能力與滅菌性能。臭氧在污染治理、消毒、滅菌過程中,還原成氧和水,故在環境中不存在殘留物。臭氧對有害物質可進行分解,使其轉化為無毒的副產物,有...
臭氧在農產品中的應用發展
1、農產品采后常見問題農產品在采摘時,由于采摘操作的原因,會對產品造成一定的機械損傷。由于果蔬中的水分含量高,而且在采摘后以鮮活的狀態運輸銷售,這些機械損傷給果蔬帶來的...
臭氧在中央空調投加凈化車間的應用標準
臭氧滅菌配置方案?根據中央空調的工藝特點,可分為集中式集中空調系統、誘導器空調系統和風機盤管空調系統等方式。具體的臭氧投加消毒方式可以根據中央空調的不同類型,選擇相...
臭氧在瓶裝礦泉水生產中的應用
1、臭氧在瓶裝礦泉水生產過程中的應用?瓶裝礦泉水的生產工藝流程,國內外差別較大。法國等發達國家對天然礦泉水生產廠要求嚴格,水源地衛生保護措施管理完善,礦泉水生產自動化...
臭氧滅菌在制藥廠是如何應用的
1、臭氧的消毒原理 臭氧在常溫常壓下分子結構不穩定,很快自行分解成氧氣和單個氧原子,后者具有很強的活性,對細菌有極強的氧化作用,臭氧氧化分解了細菌內部氧化葡萄糖所必須的酶...
工業型臭氧發生器發展趨勢與應用范圍有哪些
臭氧具有殺菌消毒的作用,可以迅速而徹底的消減消除泳池水中的病毒及細菌。同樣,游泳池臭氧發生器產生的臭氧也會把水中的有機物、色度、類蛋白氨變為水和二氧化碳等無機物。因...
臭氧在觀賞魚病和水質敗壞中的處理及應用
現在觀賞魚養殖方興未艾,但是觀賞魚疾病和水質敗壞成為制約這一行業發展的主要因素。傳統的消毒劑、抗菌素藥效果不盡如人意,并且有殘留污染、二重感染等缺點,現介紹一種新型強...
家用臭氧機的使用方法和用途有哪些
家用臭氧機也叫家用活氧機,家用活氧機臭氧是世界公認的廣譜高效殺菌消毒劑。新一代綠色環保高科技產品活氧機,采用大自然空氣為原料以電子方式高頻高壓放電產生高濃度臭氧比氧...
臭氧活性炭技術的應用與優缺點都有哪些
一、臭氧-生物活性炭深度水處理工藝(O3-BAC)概述?臭氧-生物活性炭深度水處理技術被稱為飲用水凈化的第二代凈水技術,臭氧-生物活性炭技術采用臭氧氧化和生物活性炭濾池聯用的方...
臭氧應用于果蔬貯存保鮮的技術有哪些
臭氧具有殺菌力強、殺菌譜廣、可自行分解不產生殘留污染等優點,對霉菌的殺滅效率極高。臭氧保鮮的水果出庫后保鮮時間長于一般冷庫保鮮的水果。同時臭氧還可以去除庫內異味。...
臭氧在化學氧化方面的應用
臭氧是氧氣的同素異形體,組成元素相同,構成形態相異,性質差異很大。臭氧有很強的氧化能力,其氧化還原電位僅次于氟。臭氧作為氧化劑和催化劑,精制劑而應用于化工,石油。造紙和制藥...
臭氧對生產車間工作服的消毒應用
食品加工、冷飲、生化制藥等部門一些工序對工作服消毒要求很高。工作服消毒經常采用高壓消毒法,這在食品行業是難以做到的。食品廠家多用紫外照射消毒工作服,因紫外線法的缺陷...